推薦產品
空氣源熱泵制熱與未端系統存在問題的剖析
“空氣源熱泵”作為冬季提供熱水供暖、夏季提供制冷冷水空調、一年四季制備生活熱水,愈來愈受到更多人的關注。另外,空氣源熱泵拓展我國目前可再生能源建筑應用領域,隨著國家節能減排政策的大力推行,作為一種節能技術,在節約能源、保護環境資源諸多方面具有獨特的優勢。
當前,國內沒有制定“空氣源熱泵產品、設計、施工、檢查及驗收等相關的規程規范”來指導產品質量、工程設計、施工安裝、施工監理、工程驗收,嚴重制約了“空氣源熱泵”在冬季供暖領域往前發展。
另外,無章可循的情況下,有部分制造商利益誘蠱下降低或更改產品性能、有部分制造對自己生產的產品性能在對外宣傳上夸大事實(特別在產品樣本上機組標出冬季制熱量為標準工況(名義工況)下的制熱量,COP高達3.5以上,忽悠不知情者。
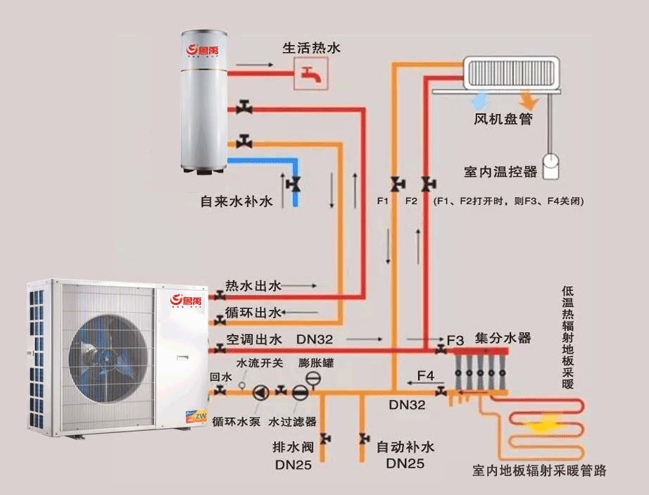
眾所周知,“空氣源熱泵”冬季供暖必須有熱源(空氣源熱泵室外機) 、還有供暖未端(將熱源釋放到需要房間空氣中)還有能夠確保從熱源(室外)到供暖未端(室內)連接管道、管道之間有循環水泵、膨脹水箱,有的還有貯水箱等,見附圖:
根椐附圖,對空氣源熱泵冬季供暖系統談幾點看法
1、空氣源熱泵冬季供暖“標況”與“工況”的區別,
怎樣確定室外機制熱量。
眾所周知, 空氣源熱泵冬季制熱有“標況”與“工況”之分。
◆ 什么是空氣源熱泵冬季標準工況制熱量
◇ 標準工況也稱之為名義工況;
★ 制熱量標準工況:干球溫度7℃,濕球溫度6℃;
★ 制冷量標準工況:干球溫度43℃,濕球溫度26℃;
冷熱水熱泵機組名義工況的最低制冷性能系數,COP不應低于2.6。
單獨制熱、制冷名義工況室內、外氣象參數(℃)
結論
1、無論增焓、變頻、雙級壓縮技術,不設計者能根據標工下的制熱量選用機組,應按照當地冬季空調室外計算干球溫度、供水溫度選用機組,實現它的節能效果;
2、應滿足冬季供暖負荷和夏季空調負荷二者中的較大規格選型;
3、空氣源熱泵獨有二個缺點
★ 北方寒冷地區怕低溫環境,溫度低環境制熱COP低;
★ 南方潮濕地區怕潮濕環境,潮濕環境下蒸發器表面極易結霜;應根據當地融霜情況采用融霜修正系數進行修正。
4.案例
■ 室外環境溫度相同變低,7℃變為-15℃時;
■ 出水溫度變化(55.4℃,53.44℃)溫差變化(5.4℃,3.44℃);
▼ 制熱量低(55.4℃時16.6KW,53.44℃時12.4 KW;
70℃時18.27 KW,73.54℃時12.78 KW);
▼ 輸入功率xx (55.4℃時6.14 KW,53.44℃時5.98 KW;
70℃時9.25 KW,8.29 KW,)
▼ 能效比(COP)低(55.4℃時2.56,2.56;53.44℃時2.08,2.07);
根椐附圖,對空氣源熱泵冬季供暖系統談幾點看法
2、空氣源熱泵供暖及未端系統的設計
◆ 空氣能熱泵是一種較新的冷暖熱源。早期的熱泵主要是用在熱水系統上,是缺少燃氣能源的地區非常高效的一種新能源設備。
隨著地暖這種低溫供暖技術的成熟和發展,使得熱泵這種低溫熱源的作為采暖系統熱源得到了關注和發展。但由于的熱泵工況及未端系統(輻射地面采暖、散熱器、風機盤管)工況了解不夠,使得應用中也出現了許多問題。我們需要討論如何優化和提高熱泵匹配系統,充分發揮熱泵節能和未端舒適的優勢。
◆空氣源熱泵安裝系統
◆ 熱泵與地暖系統工況
在熱泵及地暖系統的應用中,我們形容熱泵主機是“大流量、小溫差”(熱泵工況△T=5℃),而地暖末端則是“小流量、大溫差”(地暖工況△T=10℃)。相比較壁掛爐地暖系統(壁掛爐工況△T=25℃,地暖工況△T=10℃)而言,熱泵及地暖系統需要更大的循環流量,地暖系統的最初應用也同樣出現了大量的應用失敗案例。這甚至是早期一些大型企業推廣熱泵及地暖系統不利的主要原因。
◆ 熱泵與散熱器系統工況
空氣源熱泵一般供水溫度在45℃左右,(熱泵工況△T=5℃),而暖氣片設計進水溫度在95℃,(工況△T=25℃)。
眾所周知,空氣源熱泵與散熱器組合, 能效比較差,效果不會很理想。
據資料介紹,散熱量是散熱器的一項重要技術參數,每一種散熱器出廠時都標有標準散熱量(即△T=64.5℃時的散熱量)。但是工程所提供的熱媒條件不同,因此我們必須根據工程所提供的熱媒條件,如進水溫度、出水溫度和室內溫度,計算出溫差△T,然后根據各種不同的溫差來計算散熱量。
◆散熱器散熱量熱工計算公式
Q=K×F×△T
式中K—傳熱系數; F—散熱面積; △T—溫差。
例: 銅鋁復合74×60的熱工計算公式(十柱)是:K×F=5.8259,
★ 標準散熱熱量:
Q=5.8259×△,當進水溫度95℃,出水溫度70℃,室內溫度18℃時,△T =(95℃+70℃)/2-18℃=64.5℃ Q=5.8259×64.5=1221.4W 每柱散熱量 1224.4 W÷10柱=122 W/柱。
★ 進水溫度80℃,出水溫度60℃,室內溫度18℃時:
△T =(80℃+60℃)/2-18℃=52℃ ,Q=5.8259×52=926W 每柱散熱量 926 W÷10柱=92.6W/柱。
★ 進水溫度70℃,出水溫度50℃,室內溫度18℃時:
△T =(70℃+50℃)/2-18℃=42℃ ,Q=5.8259×42=704.4W 每柱散熱量704.4W ÷10柱=70.4W/柱。
★ 進水溫度45℃,出水溫度40℃,室內溫度18℃時:
△T =(45℃+40℃)/2-18℃=24.5℃ ,Q=5.8259×24.5=142.7W 每柱散熱量 142.7W÷10柱=14.3W/柱。
◆ 推算每柱散熱量122 W/柱, 14.3W/柱, 每柱散熱量18﹪,據資料介紹, 假如原來散熱片是配壁掛爐、按95℃供水/75℃回水房間溫度按20℃選型設計的,其轉化系數是1.01,熱源用熱泵替代后,如按55℃供水/50℃回水,房間溫度按20℃設計,對應轉化系數是0.43,也就是說,需要增加約60%的散熱片。
◆ 熱泵與風機盤管系統工況
低溫進水(T=60℃)溫差大(△T=10℃)
結論
、空氣源熱源與地暖系統工況特點:
★ 空氣源熱泵出水(T≤45℃),溫差小(△T=5℃),小溫差,大流量運行;
★ 地暖末端低溫進水(T>60℃)溫差大(△T=10℃),溫差大;
2、空氣源熱源與其它系統工況特點:散熱器末端及風機盤管系統
3、★ 散熱器末端系統
a.散熱片供暖供水溫度常規95℃/70℃,二次網設計參數75℃/50℃,供回水溫差不宜小于20℃。
4 、★ 風機盤管系統
b.低溫進水(T=60℃)溫差大(△T=10℃)
◆ 比較
a.空氣源熱泵出水(T≤45℃),溫差小(△T=5℃),小溫差,大流量運行;
b.地板輻射供暖規程60℃/50℃,地板輻射供暖每平方米散熱量與什么有關?規程JGJ142-2012附錄B1.3給出地面采用不同的導熱系數、不同加熱管的種類、不同的供回水平均溫度(35、40、45、50、55℃)、不同的室內溫度、不同的加熱管間矩。
問題的提出:
空氣源熱泵供水溫度45℃,供回水溫差3~5℃,而地板輻射供暖規程60℃/50℃,兩者之間怎樣處理。
熱水混凝土填充式熱水供暖地面單位面積散熱量
當采用導熱系數為0.38W/(m•K)的PE-X管時,單位地面面積的向上的有效散熱量和向下傳熱損失可按下表選用
PE-X管單位地面面積的向上的有效散熱量和向下傳熱損失(W/m2)
(面層為水泥、石材或陶瓷熱阻R=0.02(m2·K/W))
上表內容:
1)相同點:
導熱系數; 混凝土填充式;面熱阻層;PE-X管; 加熱管間距;室內空氣溫度。
2)不同點:
平均水溫與供水水溫(沒有溫差概念);有效散熱量和向下傳熱損失;
3)案例:
向上134.3-119.9/134.3=10.72﹪;向下28.5-27.3/28.5=4.2﹪;
結論
▼空氣源熱泵供水溫度45℃,采用熱水混凝土填充式熱水供暖地面單位(6同)時,向上面積散熱量之比10.72﹪,向下面積散熱量之比4.2﹪。
▼空氣源熱泵冬季供暖與地面輻射供暖未端是最好的組合。
經驗教訓:表內容加熱管間距(500、400、300、200、150)?
設計中選用產品時應注意幾點:
◆ 供水溫度一定時,空氣源熱泵機組的出力(能效比)隨室外干球溫度變化而隨之變化的,干球溫度越低,能效比越低,制熱量少;
◆ 廠家樣本上的標出冬季制熱量、能效比(不加說明)一般指標準工況(名義工況)下的制熱量、能效比(干球溫度7℃,濕球溫度6℃)
◆ 如果選擇空氣源熱泵機組單臺制熱量時,應參照當地的氣象資料,查當地冬季空調室外計算干球溫度相適應制熱量,并計算出能效比;當室外計算干球溫度-10℃的地區,應采用低溫空氣源熱泵機組。
◆“住宅戶式空氣源熱泵和太陽能供熱系統應用技術導則”頒布實施,
機組應能夠在不低于—15℃的環境里進行供熱、設計工況的供熱性能系數COP不低于2.0。是確定空氣源熱泵熱水機組可作為北京地區供暖熱源的一個重要參數。
★ 綜上所述,熱泵匹配地暖系統也需要進行合理匹配和優化。我們需要認真了解熱泵熱源工況及地暖末端工況,精確水力計算和合理建構熱泵地暖系統。只有這樣才能夠打造出充分發揮熱泵節能效能和地暖舒適效果的冷暖系統。
小結
通過以上分析,我們了解了熱泵應用于低溫熱水地暖系統的常見問題。
◆ 通過了解熱泵的運行工況及低溫熱水地暖系統的工況條件,我們認識到造成以上諸多問題的原因就是熱源與末端的應用沖突,所以,過去的熱泵直供地暖末端的形式是不合理的,需要對系統進行合理匹配和優化。
◆熱泵熱水地暖系統選型注重幾點
-
地暖管外徑宜小(DN13mm);
-
地暖模塊管道間距宜(100mm)左右;
3.地暖模塊厚度不宜小于30mm;
4.地暖管鋪設長度范圍(80-100m);
5.進水溫度適合45℃左右,供回水溫差5℃。
